Uploaded image for project: 'MariaDB MaxScale'
  1. MariaDB MaxScale
  2. MXS-5768

Improve MaxScale Query Statistics

    XMLWordPrintable

Details

    • New Feature
    • Status: Open (View Workflow)
    • Major
    • Resolution: Unresolved
    • None
    • None
    • None
    • None
    • MXS-SPRINT-263

    Description

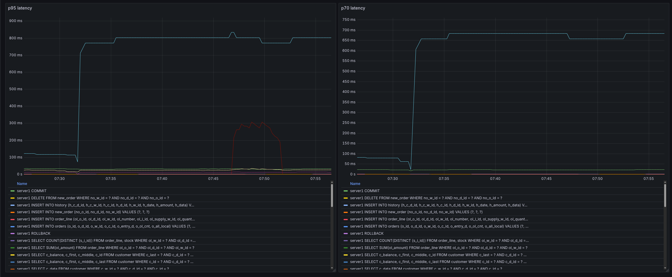
      Currently the TPM filter is unsuable, and the TOP filter is elementary. As a user I want detailed statistics of my queries going through maxscale.

      Min, max, average, sum time execution (sum_time), total number of executions per query digest (count_star).

      Some nice to haves for the first version would be by schema name, username, first seen and last seen timestamps. In the future, we'd like to cache by digest, or route queries by digest using the data learned/found from this query stats filter. Ideally some way to measure the latency maxscale is adding would be great too. so that users can better understand the latency overhead of a proxy, filter processing.

      Attachments

        Issue Links

          Activity

            People

              markus makela markus makela
              allen.herrera Allen Herrera
              Votes:
              1 Vote for this issue
              Watchers:
              3 Start watching this issue

              Dates

                Created:
                Updated:

                Git Integration

                  Error rendering 'com.xiplink.jira.git.jira_git_plugin:git-issue-webpanel'. Please contact your Jira administrators.