Uploaded image for project: 'MariaDB Server'
  1. MariaDB Server
  2. MDEV-38018

Intermittent "Base table or view not found" during INSERT…SELECT from a temp table

    XMLWordPrintable

Details

    • Bug
    • Status: Open (View Workflow)
    • Major
    • Resolution: Unresolved
    • 11.4.8
    • None
    • Docker
    • None
    • Galera cluster, MariaDB 11.4, Maxscale 24.02.7-ubi, Docker, PHP 8.4 (php-fpm)
    • MXS-SPRINT-247

    Description

      I have a table partitioned by quarters (_part column, SMALLINT).

      CREATE TABLE `receipts` (
        `guid` varchar(50) NOT NULL,
        `idp8` varchar(50) NOT NULL,
        `ac` int(11) NOT NULL,
        `idA` int(11) NOT NULL,
        `k` int(11) NOT NULL,
        `c` decimal(8,2) NOT NULL,
        `s` decimal(8,2) DEFAULT NULL,
        `koef` smallint(5) unsigned NOT NULL DEFAULT 0,
        `_user_id` int(10) unsigned NOT NULL DEFAULT 0 INVISIBLE,
        `_part` smallint(6) NOT NULL DEFAULT 0 INVISIBLE,
        PRIMARY KEY (`_part`,`guid`,`idp8`) USING BTREE,
        KEY `guid` (`guid`) USING BTREE
      ) ENGINE=InnoDB DEFAULT CHARSET=utf8mb4 COLLATE=utf8mb4_general_ci
       PARTITION BY RANGE (`_part`)
      (PARTITION `old` VALUES LESS THAN (20251) ENGINE = InnoDB,
       PARTITION `y2025q1` VALUES LESS THAN (20252) ENGINE = InnoDB,
       PARTITION `y2025q2` VALUES LESS THAN (20253) ENGINE = InnoDB,
       PARTITION `y2025q3` VALUES LESS THAN (20254) ENGINE = InnoDB,
       PARTITION `y2025q4` VALUES LESS THAN (20261) ENGINE = InnoDB)
      

      The table contains ~60–70 million records per quarter.

      I have traffic from several thousand clients that update this table (each request contains ~1,000 records). The average load is about 1.5 requests per second.

      Sometimes I get a strange error:

      app.WARNING: Transaction failed, retrying... {"attempt":1,"error":"SQLSTATE[42S02]: Base table or view not found: 1146 Table 'atlas_prod._temp_receipts_95786b906eb043fd' doesn't exist","at":"/var/www/html/src/Domain/Service/ReceiptService.php:140","conn_ids":{"start":1673523,"after_truncate":1672995,"after_begin_tx":1681555,"after_insert":1681555,"after_update_koef":1681555,"after_update_receipts":1681555,"catch_connection_id":1681555},"temp_tables":["_temp_receipts_95786b906eb043fd"]}
      

      It ALWAYS occurs on this request:

          $inserted = $this->pdo->exec("INSERT INTO receipts ($all_fields)
              SELECT $select_fields FROM $temp_table t
              LEFT JOIN receipts r ON t.guid=r.guid AND t.idp8=r.idp8 AND t._part=r._part
              WHERE r.guid IS NULL");
      

      The project is deployed on two identical servers running in Docker. Both servers use MaxScale 24.02.7-ubi.

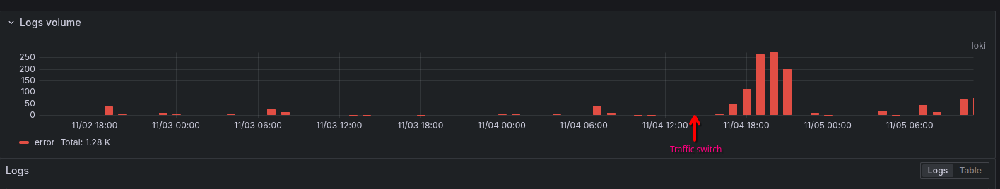
      The error starts to appear as soon as traffic slightly increases on either node (for example, when a new active client with a single IP address appears and the load balancer consistently routes this client to one node).

      The PHP code that reproduces the problem is attached.

      Attachments

        1. grafana-screenshot.png
          21 kB
          Viktor Soroka
        2. insert-select-table-not-found-error.php
          5 kB
          Viktor Soroka
        3. jan.test
          2 kB
          Jan Lindström
        4. log_bug_redacted.txt
          33 kB
          Viktor Soroka
        5. log_no_bug_redacted.txt
          23 kB
          Viktor Soroka

        Activity

          People

            markus makela markus makela
            crocodylus Viktor Soroka
            Votes:
            0 Vote for this issue
            Watchers:
            3 Start watching this issue

            Dates

              Created:
              Updated:

              Git Integration

                Error rendering 'com.xiplink.jira.git.jira_git_plugin:git-issue-webpanel'. Please contact your Jira administrators.