Uploaded image for project: 'MariaDB Server'
  1. MariaDB Server
  2. MDEV-14292

MariaDB threads increasing suddenly from 400 to 3k~5k

    XMLWordPrintable

Details

    • Bug
    • Status: Open (View Workflow)
    • Major
    • Resolution: Unresolved
    • 10.2.9
    • None
    • None
    • None
    • Ubuntu, php web app

    Description

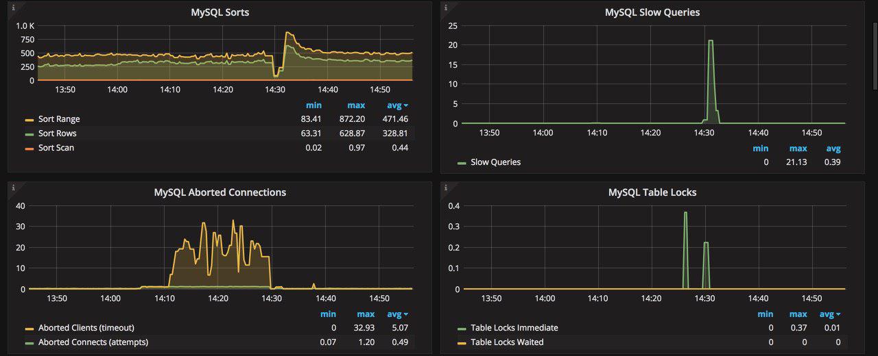
      We have a big database, about 750GB, we have a Master and 4 slaves. some times without any issues, MariaDB threads increasing suddenly from 300~400 to around 5K and its make MariaDB unavailable and web app get `connection time out`.

      By chance we found that we can recover MariaDB trough stoping slaves and starting them after 30 second or 1~2 minute.

      But this some times work and some times not work ! and in this situations we should stop MariaDB on Master server and staring it again !

      its happened after MariaDB 10.2.9, before. when we were at MariaDB 10.1.X everything were fine !!!

      PS : I should mention that some times one of the slaves face gap and it cannot sync data with Master ! and we should stop MariaDB server on this slave server and starting it again.

      PS : Also we have `Lock process` in MariaDB 10.2.9 !!!!! before we didn't have this much !!!!!
      One of the reason that I check when MariaDB threads went up was these `Locks` , I should mention that these locks are not natural and they are not for my application before we didn't have such a issue on MariaDB 10.1.X

      Attachments

        1. master_status_6_nov.txt
          0.2 kB
          Maziar Sojoudian
        2. master_status_6_nov_after_reboot.txt
          0.2 kB
          Maziar Sojoudian
        3. photo_2017-11-08_15-42-28.jpg
          38 kB
          Maziar Sojoudian
        4. innodb_status_6_nov.txt
          75 kB
          Maziar Sojoudian
        5. innodb_status_6_nov_after_reboot.txt
          65 kB
          Maziar Sojoudian
        6. photo_2017-11-08_15-42-19.jpg
          81 kB
          Maziar Sojoudian
        7. photo_2017-11-08_15-42-24.jpg
          76 kB
          Maziar Sojoudian
        8. status_6_nov.txt
          57 kB
          Maziar Sojoudian
        9. status_6_nov_after_reboot.txt
          57 kB
          Maziar Sojoudian
        10. processlist_6_nov_after_reboot.txt
          54 kB
          Maziar Sojoudian
        11. processlist_6_nov.txt
          127 kB
          Maziar Sojoudian

        Activity

          People

            Unassigned Unassigned
            sojoudian Maziar Sojoudian
            Votes:
            0 Vote for this issue
            Watchers:
            3 Start watching this issue

            Dates

              Created:
              Updated:

              Git Integration

                Error rendering 'com.xiplink.jira.git.jira_git_plugin:git-issue-webpanel'. Please contact your Jira administrators.